BandWacht ist ein neues Open-Source-Tool zur automatischen Bandüberwachung für Funkamateure. Die Software verbindet sich mit beliebigen WebRX-Empfängern im Internet, analysiert das Spektrum in Echtzeit und benachrichtigt dich sofort, wenn auf einer überwachten Frequenz Aktivität erkannt wird. Das Ziel: Nie mehr ein QSO verpassen.
BandWacht befindet sich aktuell in einer Beta-Version (v0.1.0) und wird laufend weiterentwickelt. Die Software ist bereits voll funktionsfähig und wird aktiv im Einsatz getestet.

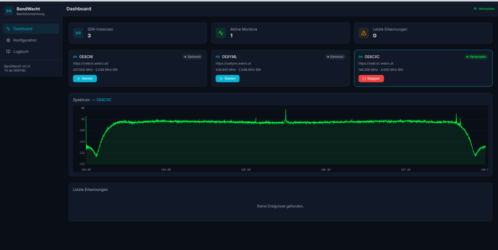
So funktioniert BandWacht
BandWacht verbindet sich über das Internet mit WebRX-Empfängern (Software Defined Radio im Browser) und überwacht dort konfigurierte Frequenzen. Sobald ein Träger erkannt wird, der den eingestellten Schwellwert überschreitet, wird ein Ereignis ausgelöst und eine Benachrichtigung an die konfigurierten Kanäle gesendet – zum Beispiel an Telegram.
Damit lässt sich zum Beispiel überwachen, ob auf der SOTA-Frequenz 145.550 MHz oder auf der 2m-Anruffrequenz 145.500 MHz gerade jemand aktiv ist – und zwar automatisch und rund um die Uhr, ohne dass man selbst am Funkgerät sitzen muss.
Die wichtigsten Features
- Mehrere SDR-Instanzen: Beliebig viele WebRX-Empfänger gleichzeitig überwachen
- Flexible Überwachungsziele: Frequenz, Bandbreite und Schwellwert pro Ziel individuell konfigurierbar
- Echtzeit-Spektrumanzeige: Live-Spektrum direkt im Dashboard
- Benachrichtigungen: Sofortige Alerts via Telegram (weitere Kanäle geplant)
- Logbuch: Alle Erkennungen mit Zeitstempel, Frequenz, Signalstärke und Bezeichnung – exportierbar als CSV
- CLI (Command Line Interface): BandWacht lässt sich auch über die Kommandozeile bedienen und in eigene Workflows integrieren

Das Logbuch – jede Aktivität dokumentiert
Jede erkannte Aktivität wird im Ereignis-Logbuch festgehalten: Zeitpunkt, Frequenz, Signalstärke (Peak in dB), Dauer und eine frei wählbare Bezeichnung. So behältst du den Überblick, wann und wo Aktivität stattgefunden hat. Das Logbuch lässt sich filtern, durchsuchen und als CSV exportieren.

Was kommt noch?
An BandWacht wird aktiv weiterentwickelt. Aktuell wird an folgenden Features gearbeitet:
- Audio-Aufzeichnung: Automatische Aufnahme des Audiosignals bei erkannter Aktivität
- Rufzeichenerkennung: Automatische Erkennung und Zuordnung von Rufzeichen aus dem Audiosignal
Es werden noch einige coole Features dazukommen – BandWacht steht erst am Anfang!
Idee: BandWacht trifft APRS
Eine spannende Idee für die Zukunft: BandWacht-Benachrichtigungen könnten sich auch in den OE8CKK APRS Service integrieren lassen. Stell dir vor, du bekommst direkt auf dein Funkgerät per APRS eine Nachricht, dass auf deiner überwachten Frequenz gerade Aktivität erkannt wurde – ganz ohne Smartphone, ganz ohne Internet. BandWacht-Notifications auf APRS, hi! Ob und wann das kommt, wird sich zeigen – aber die Möglichkeit ist da und wir sind im Austausch mit Christopher OE8CKK.
Mehr WebRX-Empfänger = bessere Abdeckung
BandWacht lebt davon, dass es möglichst viele WebRX-Empfänger gibt, auf die es zugreifen kann. Je mehr Empfänger auf webrx.at verfügbar sind, desto besser funktioniert die Bandüberwachung und desto mehr Frequenzen und Regionen können abgedeckt werden.
Mach mit! Wenn du einen WebRX-Empfänger betreibst oder aufsetzen möchtest, trage ihn auf webrx.at ein. Jeder zusätzliche Empfänger hilft, das Netzwerk zu stärken und die Bandüberwachung flächendeckender zu machen. Eine Bauanleitung findest du direkt auf der Seite.
Mitmachen und mitentwickeln
BandWacht ist ein Community-Projekt und es werden Helfer gesucht! Ob du beim Testen helfen möchtest, Ideen für neue Features hast, WebRX-Instanzen betreibst oder bei der Entwicklung mitarbeiten willst – jede Unterstützung ist willkommen. Der gesamte Quellcode ist auf GitHub verfügbar – schau vorbei, erstelle Issues, reiche Pull Requests ein oder gib dem Projekt einen Stern!
BandWacht bietet neben dem Web-Interface auch ein CLI (Command Line Interface), mit dem sich die Software komplett über die Kommandozeile steuern lässt. Ideal für den Einsatz auf Servern, Raspberry Pis oder in eigenen Automatisierungen.
Nichts mehr verpassen? Komm in die Telegram-Gruppe!
Du willst keine Aktivität auf deinen Lieblingsfrequenzen mehr verpassen und immer auf dem Laufenden bleiben? Dann komm in unsere BandWacht Telegram-Gruppe! Dort erfährst du alles über neue Features, kannst dich mit anderen Nutzern austauschen und bekommst die neuesten Updates aus erster Hand.
BandWacht – Nie mehr ein QSO verpassen.
73 de OE8YML





