Categoria: Tecnologia
-

Raspberry Pi nello Shack: Le migliori applicazioni radioamatoriali 2026
Il Raspberry Pi si è evoluto negli ultimi anni fino a diventare uno strumento indispensabile nello shack radioamatoriale. Sia come controller modem digitale, APRS iGate, gateway Winlink o ricevitore WebSDR completo — il piccolo computer…
-

Tracciamento e ricezione satellitare per principianti: dall’app all’antenna
I satelliti affascinano i radioamatori fin dai primi giorni di OSCAR 1 nel 1961. Oggi iniziare con la ricezione satellitare e persino con le comunicazioni via satellite è più facile che mai. Con ricevitori SDR…
-

wiki.echtcool.net – L’officina di Karl in rete
Ci sono radioamatori che trasmettono. E ci sono radioamatori che costruiscono, misurano, saldano, fresano, programmano, riparano – e poi documentano tutto in modo accurato. Karl da Tretram, OE8JHK, fa entrambe le cose – e documenta…
-
Vertical Groundplane sperimentale a 5 bande – Quattro assi per un Hallelujah
Articolo ospite di Jürgen, OE8RMJ Chi vuole saltare la premessa può andare direttamente a “L’esperimento”. Prologo Ho ottenuto la mia licenza nell’aprile 2025. Fresco e pieno di curiosità per il vasto campo che si apriva…
-

Wavelog: il moderno logbook web per radioamatori — configurazione con Docker
Qualsiasi radioamatore che voglia documentare correttamente i propri QSO (contatti radio) ha bisogno di un log. Ma i tempi delle registrazioni scritte a mano sono ormai lontani: i moderni log basati sul web offrono tracciamento…
-

EME – Earth-Moon-Earth: Moonbounce su 2 m e 70 cm
EME – Earth-Moon-Earth: Quando la Luna diventa un riflettore Immaginate di inviare un segnale radio dalla Terra alla Luna e di ricevere l’eco di ritorno – una distanza di andata e ritorno di circa 768.000…
-

Creare mappe di propagazione RF: Da SPLAT! a Radio Mobile
Vuoi sapere fino a dove arriva effettivamente il tuo segnale radio dalla tua posizione? Se la nuova posizione del ripetitore sulla montagna locale offre una copertura ottimale? O quale frequenza e altezza dell’antenna siano più…
-

HackRF PortaPack: Il tuttofare portatile per gli appassionati di SDR
Chi si muove nel mondo del Software Defined Radio conosce il problema: la maggior parte dei dispositivi SDR è potente, ma richiede un computer per funzionare. Non è così con il HackRF One e la…
-

Contatto ISS via radioamatori: Come ascoltare la stazione spaziale
Chi non vorrebbe almeno una volta comunicare via radio con un astronauta che orbita intorno alla Terra a 28.000 km/h? La Stazione Spaziale Internazionale ISS rende tutto ciò possibile – e probabilmente hai già l’attrezzatura…
-

Comprendere le condizioni di propagazione: SFI, Indice K, Indice A spiegati
„Come sono le condizioni oggi?” – questa è la domanda che ogni radioamatore si pone prima di andare sulle bande. La risposta si trova in una manciata di indicatori: SFI, K-Index, A-Index e numero di…
-

CubeSat per radioamatori: Piccoli satelliti, grandi possibilità
Un cubo di 10 cm che sfreccia nel cielo a 27.000 km/h – e tu puoi comunicare attraverso di esso. I CubeSat hanno democratizzato il traffico satellitare radioamatoriale: dove un tempo erano necessari budget enormi…
-

WSPR: Il Mondo della Ricerca sulla Propagazione con 5 Watt
Immagina di trasmettere un segnale con meno potenza di una torcia elettrica – e stazioni in tutto il mondo lo ricevono. Questo è esattamente ciò che rende possibile WSPR (pronunciato “Whisper”). La rete Weak Signal…
-

ChatGPT, Claude & Co. per radioamatori: l’IA come aiuto allo studio e assistente nello Shack
Mano sul cuore: chi di noi non ha mai chiesto a ChatGPT quanto deve essere lungo un dipolo a mezz’onda per i 20 metri? O chiesto a Claude di scrivere uno sketch Arduino per un…
-

arcOS – La distribuzione Linux per i radioamatori
Inserisci la chiavetta USB, avvia, trasmetti. arcOS è un sistema Linux live con Fldigi, JS8Call, WSJT-X, Winlink, APRS e SDR – per radioamatori. Plug & play con Digirig Mobile. Confronto con altre distribuzioni ham radio.
-

Memory Channels Processor – Mai più digitare ripetitori manualmente
Siamo onesti: chi non ha mai passato un’intera serata a digitare dati di ripetitori in una nuova radio? Frequenza, offset, tono CTCSS, nome… canale per canale. Cinquanta ripetitori dopo, gli occhi sono stanchi, le dita…
-

OERadio Meshmap – Tutti i nodi Meshtastic a colpo d’occhio
Una mappa in tempo reale per la rete Meshtastic in Austria e in Europa – aperta, live e senza tracking. Chi non lo conosce: il proprio nodo Meshtastic è in funzione, trasmette allegramente – e…
-

OERadio goes Mesh – La strada verso un server MQTT dedicato
Come colleghiamo i nodi Meshtastic via internet – e come potete unirvi anche voi. Meshtastic è geniale. Piccoli nodi LoRa che comunicano tra loro senza internet, senza provider e senza costi mensili. Localmente via radio,…
-

Meshtastic in Carinzia: tre nodi, un pannello solare e portate sorprendenti
Ciao a tutti! Sono Hermann, OE8HSF, da Knappenberg presso Hüttenberg – a ben 1.000 metri sul livello del mare. Conoscete la sensazione: inciampi su un argomento in internet, pensi “do un’occhiata veloce” – e tre…
-

MFJ-1982MP: 42 metri di filo, 9 bande, un radioamatore soddisfatto
Vi è mai capitato? Si sta in giardino, 42 metri di filo in una mano, caffè nell’altra, e ci si chiede: dove metto tutto questo? È esattamente così che è iniziata la mia avventura con…
-

Il cane OE8RADIO corre attraverso la Carinzia – APRSRunner: Costruisci il tuo runner APRS
Non conosce confini. Nessuna montagna. Nessun fiume. Nessun lago. Il cane OE8RADIO è in giro per la Carinzia e porta buone notizie – a ben 80 km/h, attraverso il paesaggio, dritto attraverso foreste, sopra le…
-

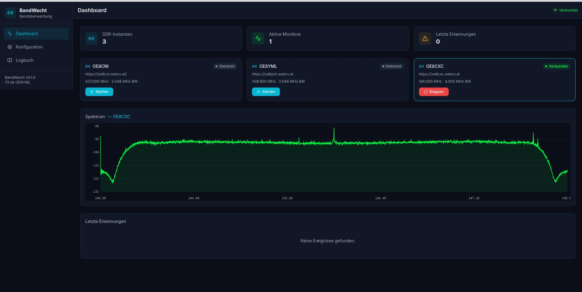
BandWacht – Monitoraggio automatico delle bande per radioamatori
BandWacht è un nuovo strumento open source per il monitoraggio automatico delle bande per radioamatori. Il software si collega a qualsiasi ricevitore WebRX su internet, analizza lo spettro in tempo reale e ti avvisa immediatamente…
